Automate Your Crypto Strategies.
Without Writing Code.
Norena lets you define strict rule-based strategies with a visual editor, then executes them exactly as configured: no emotional decisions, no panic selling, no deviation from your rules. You keep full control via your own API keys.
Built for traders who want control, not guesswork.
Most automation tools are black boxes. Norena is different: every decision is rule-based, every execution is logged, and you always know exactly what your strategy is doing.
Three steps from idea to running strategy.
Build visually
Drag and connect logic blocks to define your entries, exits, indicators, and conditions. No code required.
Configure your rules
Choose symbols, timeframes, and risk parameters. Every rule is explicit: the strategy runs exactly as configured.
Run & monitor
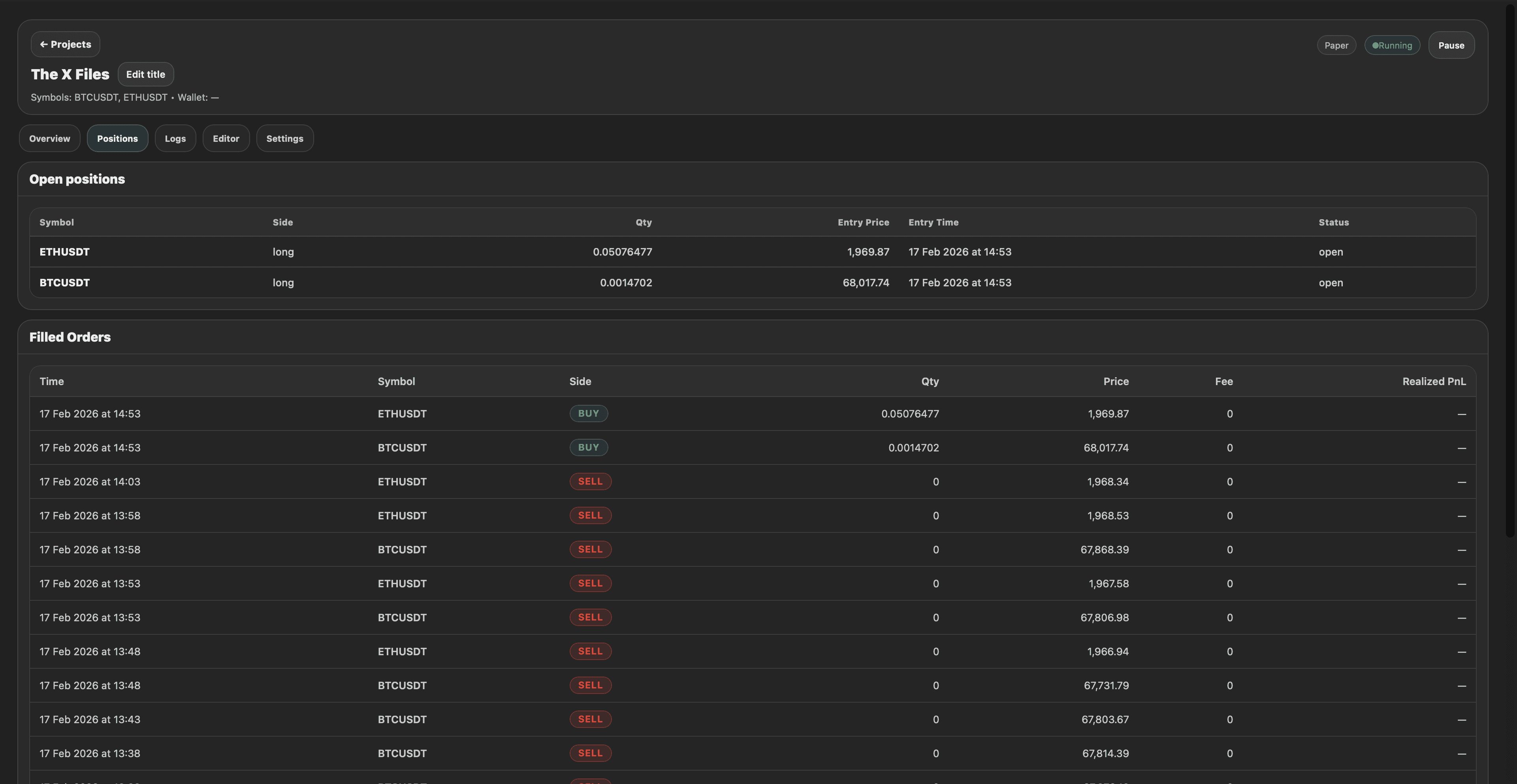
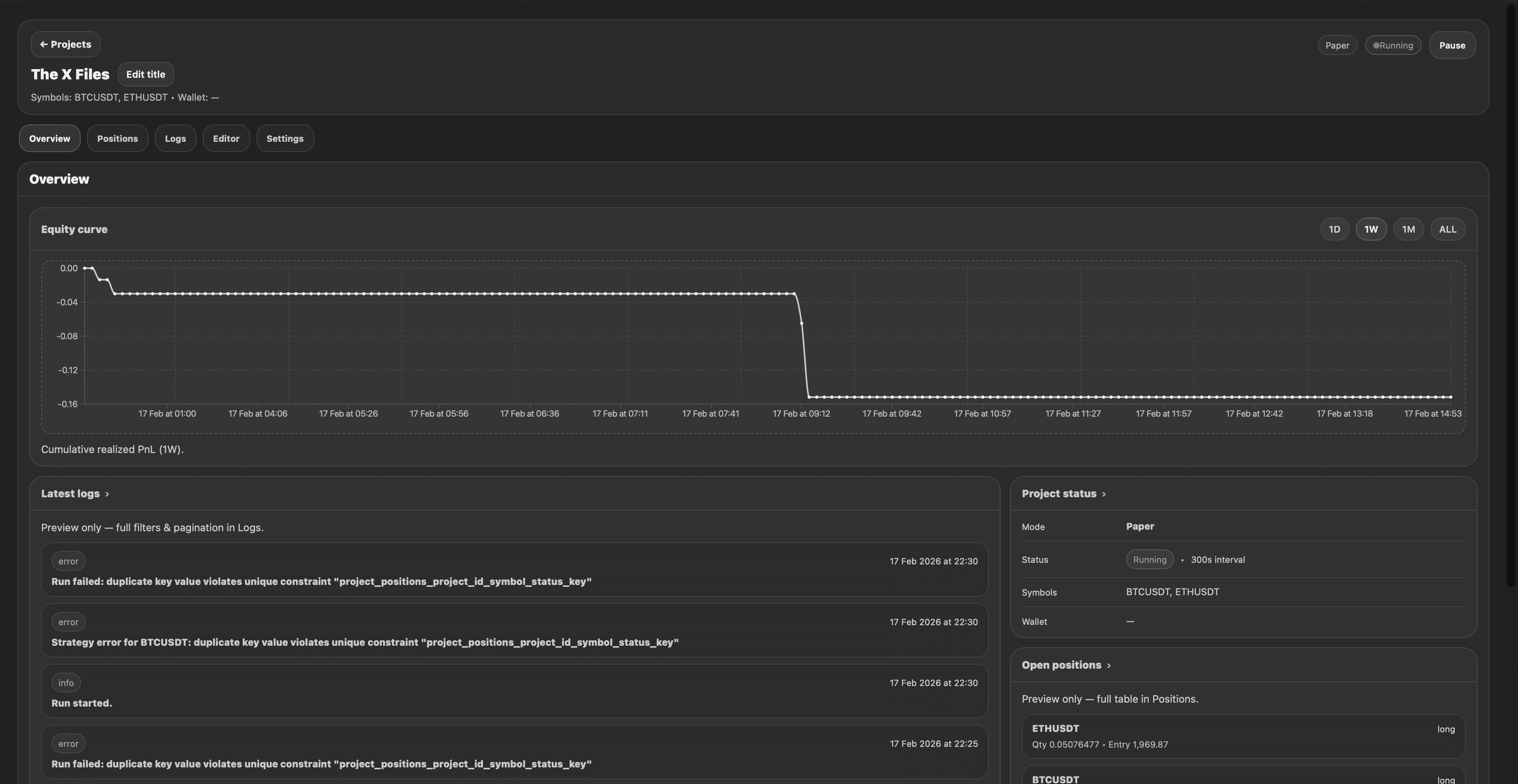
Execute in paper or live mode. Track logs, positions, filled orders, and equity in real time with full context.
A visual way to build and run automated strategies.
From the strategy editor to execution logs and position tracking: everything you need to run rule-based crypto automation in one place.




Every block available in the strategy builder.
All the indicators, conditions, and logic blocks you can use today to build structured crypto strategies.
Join the community
What our beta users say about building, running, and monitoring strategies in Norena.
Simple, transparent pricing.
Simple, transparent pricing for builders. Beta pricing is locked in for early users.
- Visual strategy builder
- Paper trading runs
- Execution logs & trade history
- Positions view (paper mode)
- One-click run & monitoring
- Everything in Starter
- Multi-symbol projects
- Filled orders & realized PnL
- Live execution mode
- Strategy iteration workflow
- Enhanced run history
- Everything in Pro
- Priority access to new features
- Extended execution history
- Advanced monitoring dashboards
- Multi-market automation support
- Dedicated support channel
All plans include paper trading mode. Trading involves risk: see our Risk Disclaimer.
A tool for automation, not a black box.
Norena is built for structured, rule-based automation. You define the logic, you review the execution, you stay in control.
Common questions, answered.
Is this for beginners?↓
Yes: if you can describe your trading rules in plain language ("if RSI is below 30 and price crosses EMA, buy"), you can build them with blocks. Basic risk management knowledge is still recommended before running anything live.
Do you provide signals or winning strategies?↓
No. Norena is a strategy builder and execution tool: not a signal provider. You define the rules, you own the logic, and you're responsible for the outcome. We don't sell strategies or make trading recommendations.
Which exchanges are supported?↓
The initial focus is Binance Spot: one solid, reliable integration first. Expanding to additional exchanges is on the roadmap once the core execution layer is proven stable.
Is backtesting available?↓
Not yet. The current focus is live and paper execution with thorough monitoring. Backtesting will be added only when it can be made consistent and transparent: not as a superficial feature.
How are my API keys handled?↓
Your API keys are stored encrypted and used only to execute actions within your configured strategy. Norena never holds your funds directly. You can revoke access from your exchange at any time.
Can I cancel anytime?↓
Yes. You can cancel your subscription at any time from your account settings. You keep access until the end of your current billing period. No hidden fees or cancellation penalties.
Ready to run your first automated strategy?
No code. No black box. Your rules, executed precisely.